Insights: Analytics Details - Coaching
Coaching
Coaching reports break down who is giving and receiving the most coaching within Conversation AI. This section answers questions like: which reps are receiving the most coaching, which reps are coaching other reps, and which reps are doing self-review? This also ensures that each rep on a team is receiving feedback.
The two Coaching dashboards are:
Product Utilization
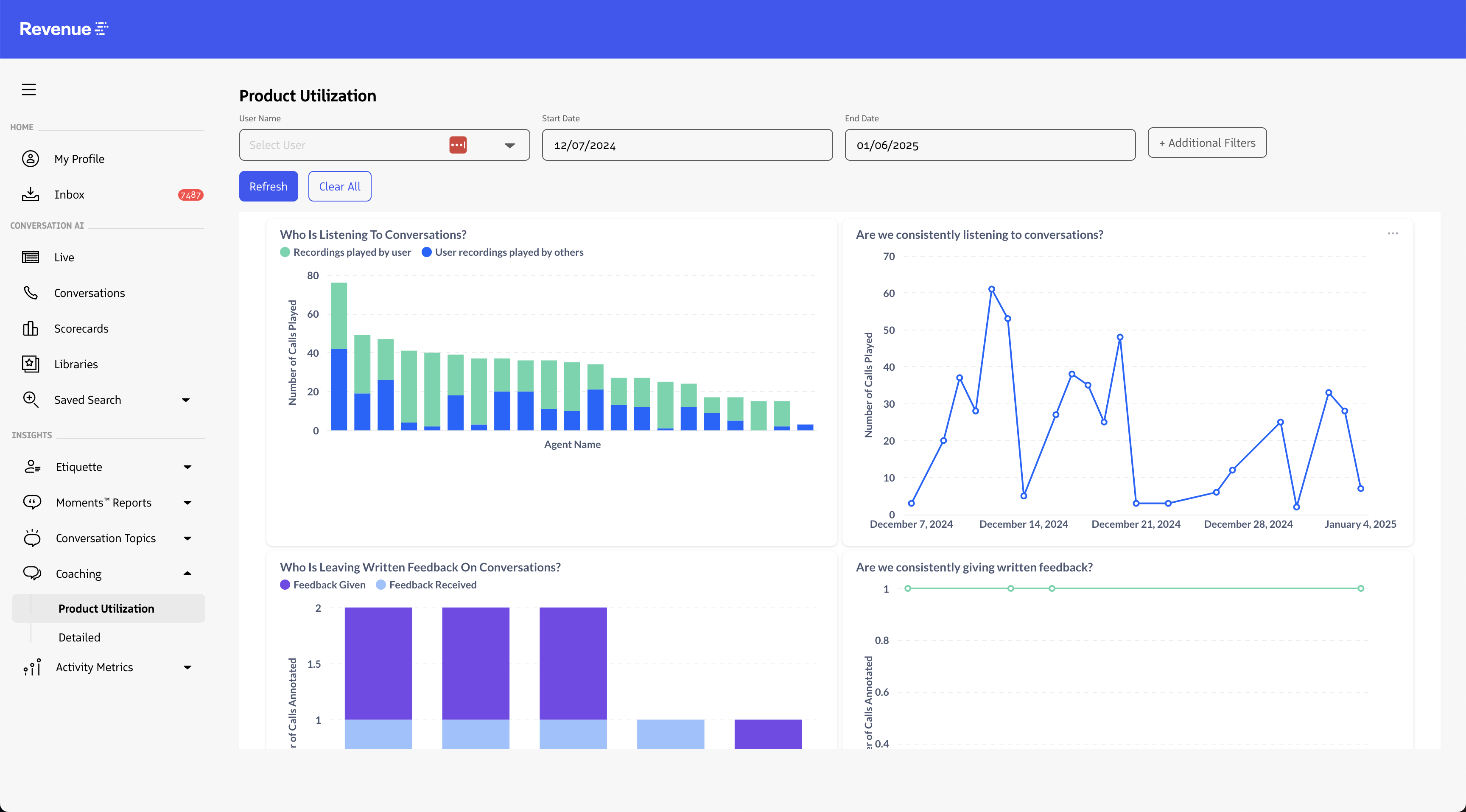
The Product Utilization dashboard shows total coaching interactions over a given time period. These interactions include conversation playbacks, real-time listens, and annotations.
This report helps gauge how involved coaches are in assessing and training their sales reps by providing an overall pulse into the state and health of your coaching culture through reports that summarize the type, amount, and frequency of coaching being performed.
Reports
- Who is listening to Conversations?
- Are we consistently listening to Conversations?
- Who is leaving written feedback on Conversations?
- Are we consistently giving written feedback?
- Who is listening to Conversations in real time?
- Are we consistently listening to calls in real-time?
- Who is creating Conversation Highlights?
- Are we consistently creating Conversation Highlights?
- Who is asking questions? (Revenue AI)
- Are we consistently asking questions? (Revenue AI)
- Who is consuming generative insights? (Revenue AI)
- Are we consistently consuming generative insights? (Revenue AI)



Detailed
The Detailed Coaching dashboard provides a fine-grained view into specific coaching dynamics. It also provides links to the specific conversations where the coaching took place. Filters specific to the detailed coaching report include:
- Coaching Direction
- “Coaching given” directs the dashboard to show how much coaching each team member has done. i.e. “how many calls have you played”
- “Coaching received” directs the dashboard to show how much coaching each team member has received. i.e. “how many of your calls have been played”
- Coaching relationship
- “Supervisor” filters the dashboard to show coaching where a team manager provided coaching to a team member who was not a manager.
- “Peer” filters the dashboard to show coaching where a team member provided coaching to a peer on their team. i.e. manager to manager or non-manager to non-manager.
- “Self” filters the dashboard to show coaching where a team member provided coaching to themselves. i.e. playing back your own calls, or annotating your own calls.
This is important to help evaluate the type, frequency, and quality of coaching being conducted by each coach, and on the contrary, the type, frequency, and quality of coaching received by each Rep. This also provides insight into the degree and frequency of peer-coaching and self-coaching taking place.
Reports:
- Coaching by users (Number of Coaching Actions)
- Coaching Over Time
- Coached Conversations


